Itensity Fitness Management Software

How to Use Data to Grow Your Gym Business | Gym Management Software SA, UK & Ireland

How To Use data to better manage your gym in south africa, ireland and the uk

Gym Management Software • Gym Dashboard Software • Gym Analytics Software

How to Use Data to Grow Your Gym Business

A practical framework for gym owners in South Africa, the UK and Ireland to use dashboards and analytics to improve revenue, retention and cash flow.

Running a gym in South Africa, the UK or Ireland has never been more competitive. Costs are rising, member expectations are increasing, and retention is harder than ever.

Yet many gym owners still rely on instinct instead of insight. The most sustainable fitness businesses use gym management software with gym dashboard software and gym analytics software to guide decisions.

Dashboards are not just reports.
They are decision tools.

If you want to grow your gym business, here’s how to use data properly.

Stop Managing on Noise

Every gym experiences “noise.”

  • Three members complain in one week.
  • One cancellation feels personal.
  • A negative review feels alarming.

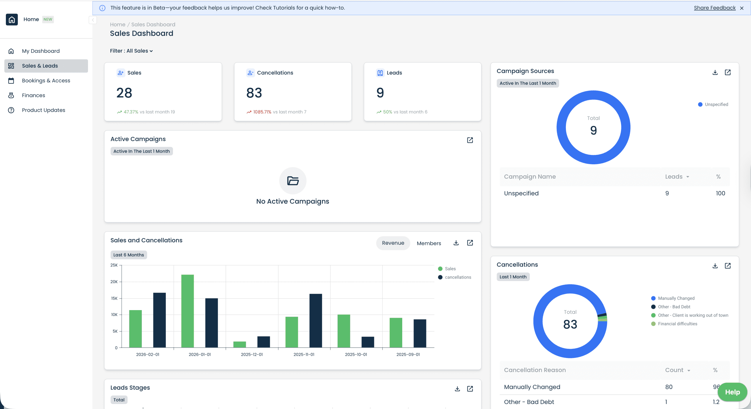
But isolated incidents are not strategy indicators. Trends are. Modern gym dashboard software allows you to track: sales vs cancellations, cancellation reasons, membership growth trends, and revenue vs member count.

Sales vs cancellationsSpot real growth trends
Cancellation reasonsSee what’s fixable
Membership trendsTrack direction over time
Revenue vs membersMeasure profitability
Gym dashboard software showing sales, cancellations, leads, campaign sources and sales performance in a gym management system
Example: a sales dashboard view combining leads, cancellations and campaign sources — so you can see trends instead of reacting to noise.

Leads Predict Sales (Track Your Funnel Weekly)

If you are serious about growing your fitness business, you must track leads. Leads are a precursor to revenue.

When lead flow increases, sales usually follow. When lead flow drops, revenue slows 30–60 days later.

Using a gym CRM or fitness management system, monitor: lead sources, conversion rates, sales per consultant and campaign performance.

This applies whether you operate a commercial gym in Johannesburg, a boutique studio in London, or a training facility in Dublin.

Total leads chart in gym CRM dashboard software showing lead volume trend over the last 12 months
Leads are an early-warning system. If lead volume drops, revenue often follows weeks later.

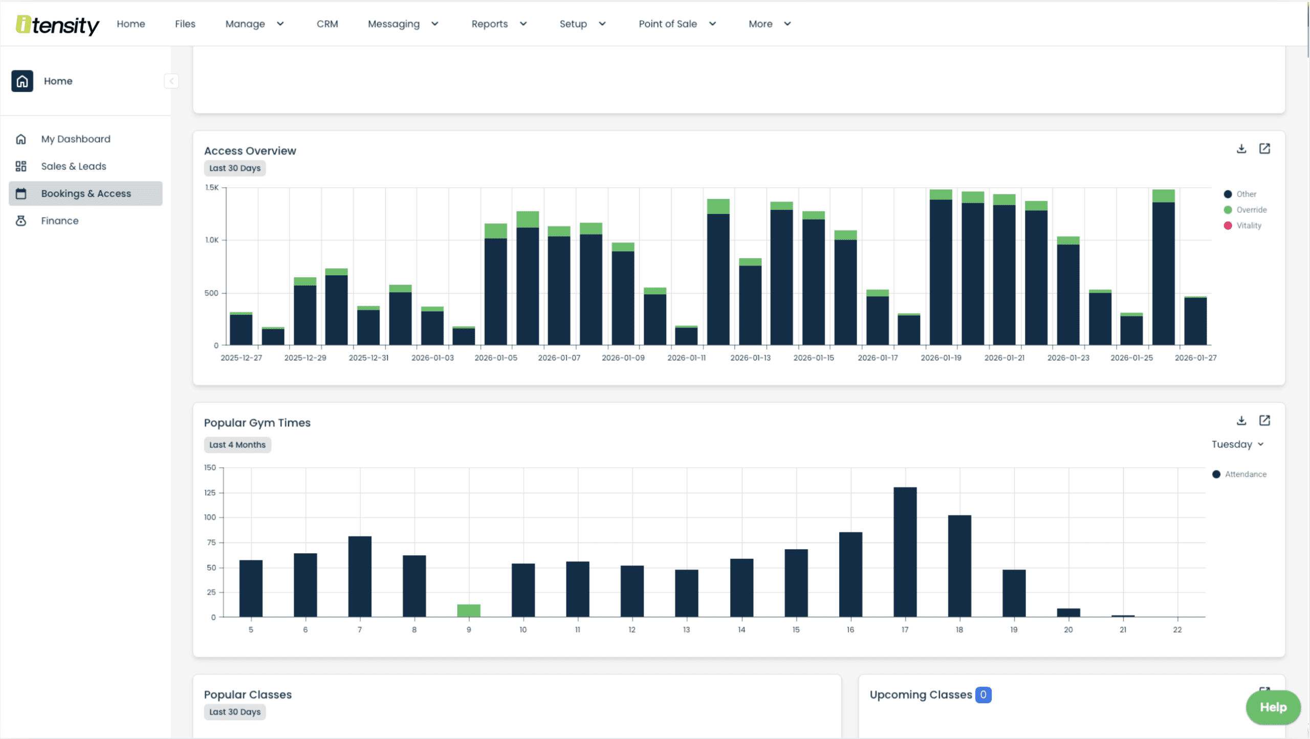
Attendance Predicts Retention

One of the most powerful metrics inside any gym analytics software is attendance. Inactive members cancel quietly. Active members stay longer.

Your gym attendance tracking system should show: monthly attendance trends, seasonal dips, peak vs off-peak usage, and engagement across age brackets.

Gym attendance tracking system dashboard showing access overview and popular gym times for the last 30 days
Attendance and access trends show disengagement early — so retention work starts before cancellations happen.

Revenue Matters More Than Member Count

A gym with 1,000 members is not automatically healthier than one with 600. What matters is: revenue per package, recurring revenue ratio, and invoice vs collection performance.

Many gym owners discover their most popular package is not their most profitable. A proper gym financial dashboard allows you to compare members per package with revenue per package.

Sales per package chart in gym dashboard software showing membership package performance for gym revenue analytics
Package performance helps you refine pricing and promotions using real gym analytics — not assumptions.

Recurring Revenue Is Business Stability

If you want to reduce risk in your gym business, focus on recurring revenue. Gyms relying heavily on once-off sales, cash payments and manual EFT transfers are more vulnerable during slow seasons.

Healthy gyms prioritise: debit orders (South Africa), direct debit systems (UK & Ireland), automated card payments and online payment links. Your gym billing software should show total invoices, total collections, failed payments and unpaid reasons.

Collections overview in gym billing software showing debit order, EFT, online payment and card collections over 12 months
Cash flow clarity: collections over time by payment method (debit order, EFT, card, online payments).

Use Age Bracket Data to Improve Marketing

Your membership demographics reveal growth opportunities. Age bracket reporting allows you to tailor communication style, pricing strategy, class programming and marketing channels.

  • Is 29–34 your strongest segment?
  • Are 18–24 underrepresented despite being near a university?
  • Does your older demographic respond better to premium offerings?
Gym analytics software showing member age brackets and membership breakdown dashboard for fitness business reporting
Demographics and membership breakdown help you design offers that fit your local market.

The Weekly Gym CEO Habit

If you want to run your gym like a business, schedule a weekly review.

Spend 20–30 minutes reviewing:

  • Net sales vs cancellations
  • Lead volume
  • Attendance trends
  • Invoice vs collections
  • Recurring revenue ratio
  • Cancellation reasons

This simple habit prevents surprises. Successful gym owners don’t wait for problems. They monitor patterns.

Frequently Asked Questions

What metrics should gym owners track weekly?

Gym owners should track leads, sales vs cancellations, attendance trends, recurring revenue ratio and invoice vs collection health.

How do gyms reduce cancellations?

Gyms reduce cancellations by monitoring attendance trends, analysing cancellation reasons and engaging inactive members early.

Why is recurring revenue important for gyms?

Recurring revenue creates stable cash flow, reduces seasonal risk and improves long-term business sustainability.

What is gym analytics software?

Gym analytics software provides dashboards and reporting tools that help gym owners track revenue, retention, leads and operational performance.

Final Thought

Growing a gym business is not about reacting faster. It’s about responding smarter.

Are you managing your gym on emotion? Or on data?

Want a walkthrough of what to track weekly?

If you’re comparing gym management software in South Africa, the UK or Ireland, we can show you a simple weekly dashboard review to improve sales, retention and collections.

Book a demo